💡
Not Reviewed/Verified yet by AIAPPVN. Please get in touch with us if you are the product owner.
🌪 Các nhà phát triển AI đang đau đầu vì:
- Quá trình thử nghiệm và tinh chỉnh các mô hình học máy (Machine Learning) tốn nhiều thời gian và công sức.
- Khó khăn trong việc theo dõi hiệu suất của các mô hình khác nhau.
- Lưu trữ và quản lý dữ liệu phức tạp.
- Khó khăn trong việc tái tạo lại các mô hình đã xây dựng.

✮ Weights & Biases (W&B) chính là giải pháp dành cho bạn!
W&B là nền tảng hàng đầu dành cho các nhà phát triển AI, giúp bạn xây dựng các mô hình học máy nhanh chóng và hiệu quả hơn. W&B cung cấp các tính năng toàn diện để quản lý toàn bộ vòng đời của mô hình học máy, từ thử nghiệm đến triển khai.
🐾 Những lợi ích tuyệt vời của W&B:
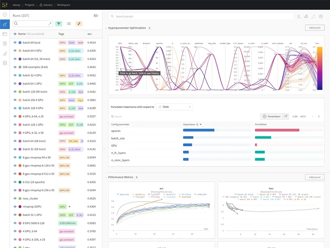
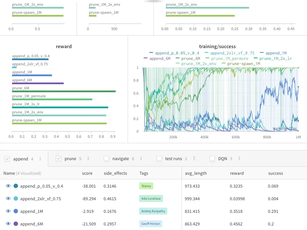
- Theo dõi thử nghiệm (Experiment Tracking): Theo dõi chi tiết quá trình thử nghiệm của bạn, bao gồm dữ liệu sử dụng, các tham số được điều chỉnh, và hiệu suất của mô hình.
- Quản lý phiên bản mô hình (Model Registry): Lưu trữ và quản lý các phiên bản khác nhau của mô hình học máy của bạn, giúp bạn dễ dàng theo dõi sự phát triển của mô hình và quay lại các phiên bản trước đó nếu cần.
- Tự động hoá quy trình làm việc (Launch): Tự động hóa các tác vụ lặp lại trong quy trình xây dựng mô hình, giúp bạn tiết kiệm thời gian và công sức.
- Tối ưu tham số (Sweeps): Tìm ra bộ tham số tối ưu cho mô hình học máy của bạn bằng cách chạy thử nghiệm trên nhiều cấu hình khác nhau.
- Quản lý dữ liệu tạo tác (Artifacts): Lưu trữ và theo dõi dữ liệu đào tạo, mã nguồn và các thành phẩm khác liên quan đến mô hình học máy của bạn.
- Báo cáo (Reports): Tạo báo cáo chi tiết về hiệu suất của mô hình học máy của bạn, giúp bạn dễ dàng chia sẻ thông tin với các bên liên quan.
- Theo dõi trực tiếp (Traces): Giám sát hiệu suất của mô hình học máy của bạn theo thời gian thực, giúp bạn phát hiện các sự cố tiềm ẩn.
- Cộng tác (Collaboration): Làm việc nhóm hiệu quả hơn trên các dự án học máy với các tính năng chia sẻ dữ liệu và báo cáo của W&B.
- Sự tích hợp (Integrations): W&B tích hợp với nhiều thư viện và khung học máy phổ biến, giúp bạn dễ dàng sử dụng nền tảng này với các công cụ hiện có của mình.




Ứng dụng AI quản lý mô hình học máy
Những lý do để lựa chọn W&B:
- Dễ dàng sử dụng: Giao diện trực quan và thân thiện với người dùng giúp bạn bắt đầu sử dụng W&B ngay lập tức.
- Tính năng mạnh mẽ: W&B cung cấp đầy đủ các tính năng cần thiết để quản lý toàn bộ vòng đời của mô hình học máy.
- Tin cậy: W&B được tin dùng bởi hơn 800.000 người dùng và 900 công ty trên toàn thế giới.
Bắt đầu dùng thử W&B MIỄN PHÍ ngay hôm nay!
W&B cũng cung cấp các gói nâng cấp với nhiều tính năng hơn phù hợp với nhu cầu của các dự án lớn.
Home - Orig 2024
The Weights & Biases MLOps platform helps AI developers streamline their ML workflow from end-to-end.